Skip to content

V1.2 Release

Another exciting release with new features such as API routes and impersonating users.

What's new?

And many many more small tweaks and improvements. Read the full changelog here

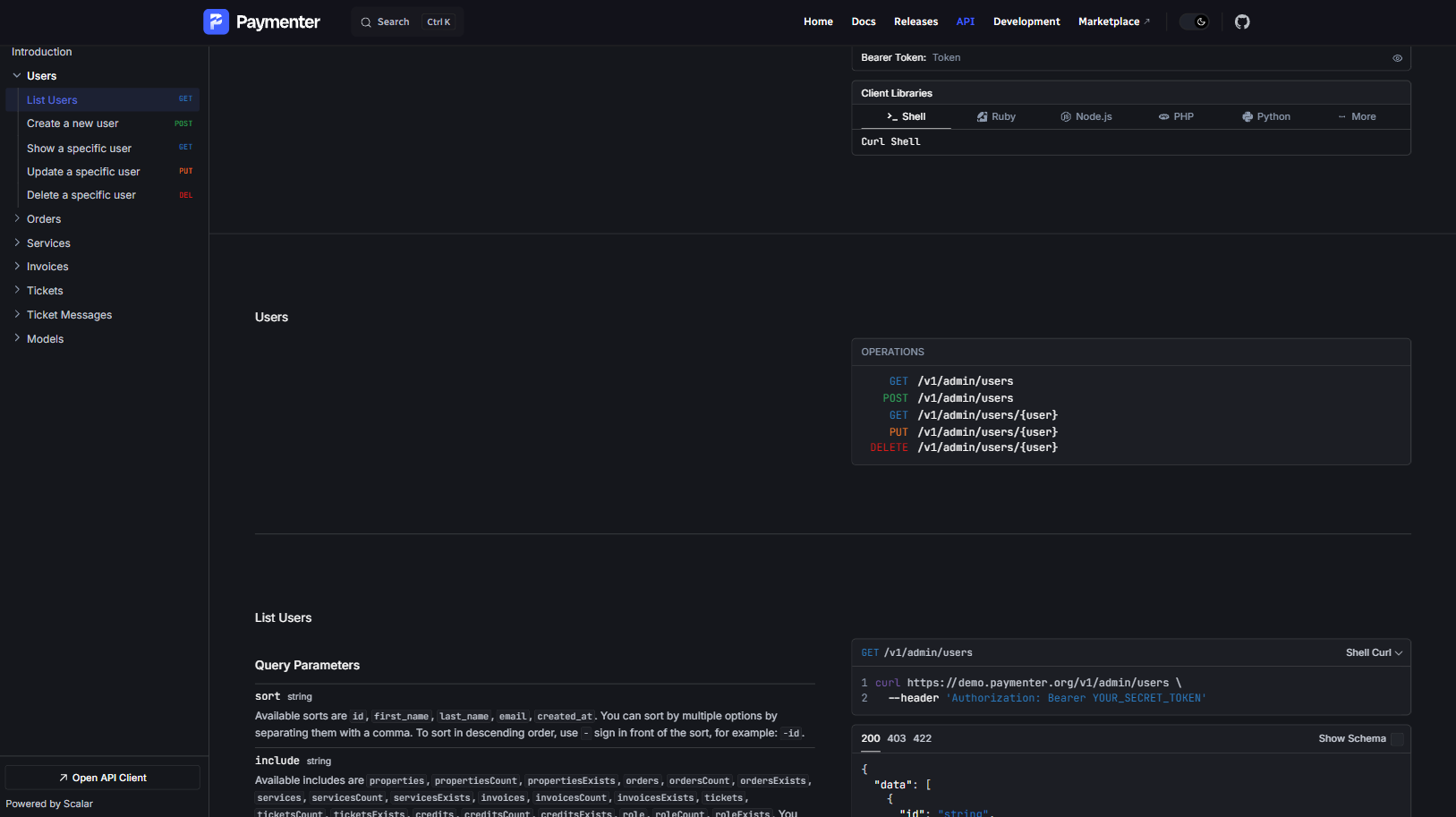
API

Full API for: Users, Orders, Services, Invoices, Tickets and Affiliates. See our full documentation here.

Thanks to Scramble for their amazing package.

image

Impersonation

Ever wanted to see what your clients see? Now you can with the new user impersonation feature. This allows you to log in as a specific user and view the application from their perspective. (and pay their invoices if needed 😏)

image

Slider

Make the checkout process even smoother with the new slider configuration options.

image

Upgrading

To upgrade to this release, you can follow the instructions in the upgrade guide.